Applies to: SightMind
Summary
SightMind v1.8.0 introduces customized time zone support, allowing users to configure individual time zone settings for Dashboard, Analytics, and Reports modules independently. This enhancement replaces the previous single user time zone limitation, enabling accurate local time representation across different operational locations and improving data visualization for multi-time zone deployments.
Configuring the Time Zone
Dashboard Time Zone
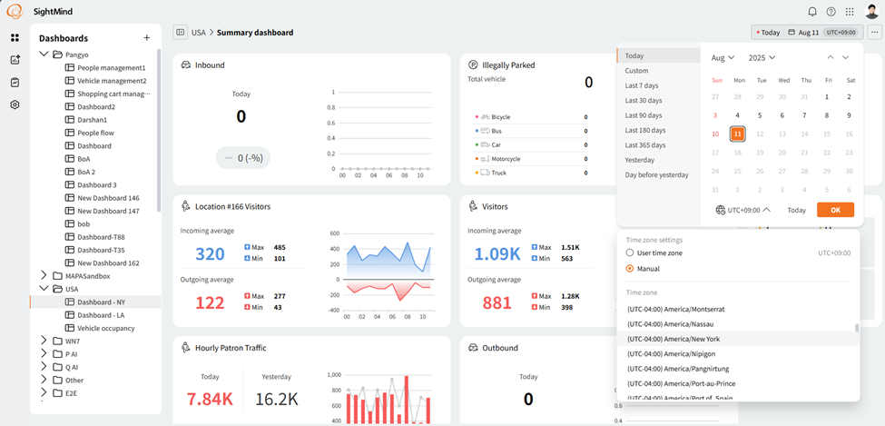
To configure the dashboard time zone:
- Log in to SightMind.
-
Select Dashboard > Calendar > UTC setting > Manual.
- Select the Time Zone.
The dashboard widget data display based on the selected time zone. Time zone settings apply to the individual dashboard. Each dashboard can be configured with a different time zone, and the configured time zone settings are saved and maintained.
Syncing Dashboards
To set all dashboards to the same time zone:
- Select User profile > Preferences.
When different time zone settings are applied to the same widget data, it displays as shown below.
Analytics Time Zone
To configure the analytics time zone:
- Log in to SightMind.
-
Select Analytics > Period > UTC setting > Manual.
Each Analytics displays data based on the time zone configured when searching and analyzing. When search results are saved, the configured time zone is also saved together. Time zone can be configured and saved for each Analytics list individually.
Report Time Zone
To configure the reports time zone:
- Log in to SightMind.
-
Select Report > Period > UTC setting > Manual.
In Reports, time zone settings can be configured for each chart added to the report page. For example, when adding data charts for New York, Seoul, and London to a single report page, you can create a report by setting each chart to the corresponding location's time zone.